Monitor and optimise your energy
EVOS energy management systems is a dynamic load management and monitoring system that synchronized with EV charging stations.
It is a dynamic demand control system that measures and visualizes the amount of electricity used by electrical equipment, air conditioning equipment, lighting equipment, etc. and power sources (solar power, storage batteries, etc.) in homes, buildings, and commercial facilities, and automatically controls and adjust EV charging according to usage conditions.
It constantly monitors the power capacity used by power circuit and automatically allocates the available power capacity to EV charging. This allows for easy expansion of charging capacity without exceeding the limits of the power circuit and without overloading the electrical circuit.
Features
-
Dynamic load balancing: Adjusts charging power according to the building/facility electricity usage.
-
Demand response: Significant reductions in operating costs can be achieved by managing electricity peaks through load balancing.
-
Capacity matching: Load management can be set to match electrical power contract or electrical capacity.
-
Centralized management of multiple units and multiple locations: Easy grouping and expansion in the cloud.
-
Monitoring: EMS can be used as a monitoring system. Real-time monitoring of power use and generation and CO2 reporting is also possible.
-
No wasteful operation: Only necessary EV charging is performed to maintain optimal charging at all times.
-
Cyber security: AES standard 256-bit key length encrypted communication
-
Connect up to 12 sensors to 1 EMS unit to measure up to 12 circuits simultaneously
-
Exploit EVOS EMS maximum capacity by combining it with EVOS VID car to charger transmitter
-
Compatible with commercially available clamp-on current sensors: fast and cost-effective installation
-
Communication: WIFI, Bluetooth, LAN
Install easily and cost saving
EVOS EMS system is designed for easy installation and cost savings.
The compact EMS units can be easily fixed to a wall or DIN rail. It can be used with commercially available 30~100 A clamp current sensors.
Installation process is straightforward: clamp on a current sensor to the circuit you want to measure, connect it to the EMS unit, on the cloud platform add it with a single click, name it, and your setup is complete. The system can measure up to 12 circuits at the same time for easy expansion.

EMS enclosure
Communication
Connectable sensors
Easy installation
Achieve clean charging using solar power
By connecting PV, the system can predicts solar power generation time and adjusts charging schedule accordingly. The system utilizes solar electricity as much as possible to achieve waste-free, eco-friendly charging.
EVOS EMS system allows to charge EV at a pace that closely follows changes in solar energy. As sunlight increases through the day, the system can ramps up charging output and automatically adjusts to any sudden variation in sunlight, for example by dialing down in response to a passing cloud or revving up as the skies clear.
Because the system can quickly react to subtle changes in sunlight, it maximizes the utility of solar energy, enhancing solar charging despite variations in sunlight throughout the day.
By continually varying charging power output in sync with the sun, EVOS technology directly and efficiently uses solar power to charge EV.



Centrally Manageable
Cloud APP
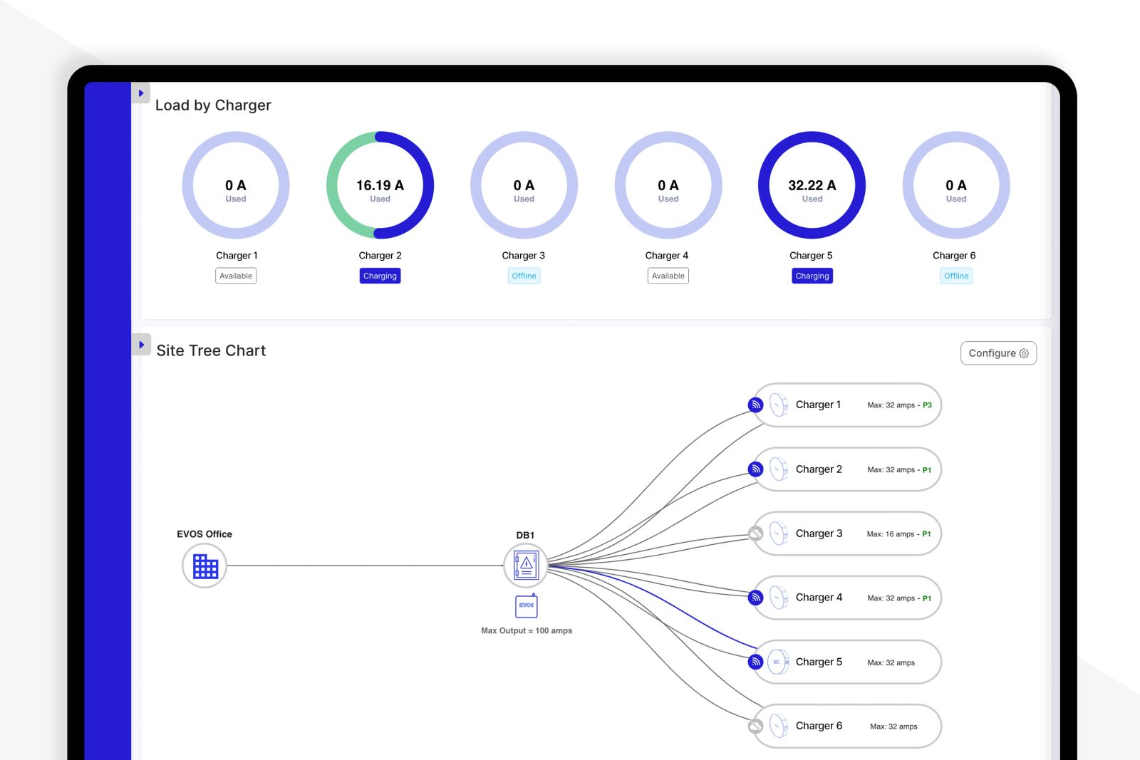
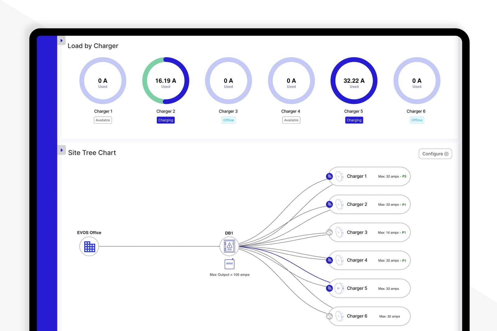
The smart dashboard displays data such as usage, charging trends, energy consumption, and energy costs for each circuit.
Circuits can be easily expanded, deleted, and grouped, making it easy to manage multiple units and multiple locations on the same screen.
Download
| PDF Catalog | Check Online | Download |
| PDF Installation manual | Check Online | Download |
| PDF User manual | Check Online | Download |
| PDF Spare parts list | Check Online | Download |
| PDF Pole Data-sheet | Check Online | Download |
| MP4 Video | Check Online | Download |