Monitor and optimise your energy
EVOS EMSは充電を中心するエネルギーマネジメントシステム(EMS)です。家庭・ビル・施設内の電気設備、空調設備、照明設備等の使用する電力量または電源(太陽光、蓄電池等)を計測し、「見える化」を図るとともに、 使用状況に応じて、自動でEV充電を制御するダイナミックデ マンド制御システムです。
家庭・ビル・施設内の負荷を正確に測定することで、EVOSクラウドが充電器で使用可能な電力 を計算し、エネルギーの使用量を最適化します。ユーザーは素早く充電することができます。 企業、マンション、駐車場の電力の使用状況を「見える化」し、把握したデータをもとに充電を 制御ることにより、運用コストを大幅に削減しやピーク電力を低減することができ、 電気設備( キュービクル、電気盤等)を拡大することなく、主電源は過負荷から保護され、無理のない省エ ネ・省コストを実現します。
電力の使用状況をグラフなどでわかりやすく表示出来るため、いつ、どんな設備(光熱等)、電 源(太陽光等)、充電器等がどのくらいの電気を使っているかを把握することができます。
Features
-
ダイナミックなデマンド制御:電気使用量に応じて充電力を調整
-
デマンドレスポンス:行動変化を通じて、電力のピークの 管理で運用コストを大幅に削減可能
-
特定計量制度の精度階級n1(±0.9%)クラスに適合
-
ビル電気容量マッチング可能:契約中の容量に合わせて、負荷管 理も可能
-
一元で多数台・多拠点の管理可能:クラウドにて・グループ化と拡張が簡単。
-
見える化:EMSを監視システムとして使用可能。発電量もリアルタイムで監視し、CO2レポーティングも可能
-
無駄な運転を省き:必要な運転のみを行い、常に最適な 充電速度を保可能
-
サイバーセキュリティ:AES規格 鍵長256ビット暗号化通信
-
EVOS EMS1台に12個のセンサー:1台に12ヶ所を同時に測定可能
-
EVOS VID車載通信機と組み合わせた ら機能を最大に発揮可能
-
市販のクランプ式電流センサーと適合する:設置が早くて省コスト
-
通信機能:WIFI, Bluetooth,有線LAN
簡単に設置・省コスト
EVOSのEMSシステムは簡単に設置され、省コストでご提供するように設計されました。
小型のEMSユニットは壁やDINレールに簡単に固定できます。市販の30~100Aの電流センサーと使用可能です。
測定したい回路にクランプ式電流センサー付けて、EMSユニットに接続して、クラウドプラットフォームでワンクリックで追加して、名前を付けて、設定が完了します。同時に12回路を測定できるので簡単に拡張できるシステムです。
太陽光発電を活用したクリーンな充電
システム連携により、太陽光の発電時間を予測し、充電時間を調整。可能な限り太陽光の電気を活用して、無駄のないエコな充電を実現します。
EVOS EMSシステムは、太陽光の発電の変化に応じたペースでEVを充電することができます。日中の日照が強くなると、充電出力を上げることができ、また日照の急激な変化にも自動的に対応します。例えば、雲が通過すると出力を下げたり、空が晴れると出力を上げたりします。
システムは太陽光の微妙な変化にも素早く対応できるため、1日中太陽光が変化してもできるかぎり太陽光電気を最大化利用します。
太陽に同期して充電出力を継続的に変化させることで、EVOSの独自の技術は太陽光を直接かつ効率的に利用して可能な限り太陽光の電気でEV充電します。



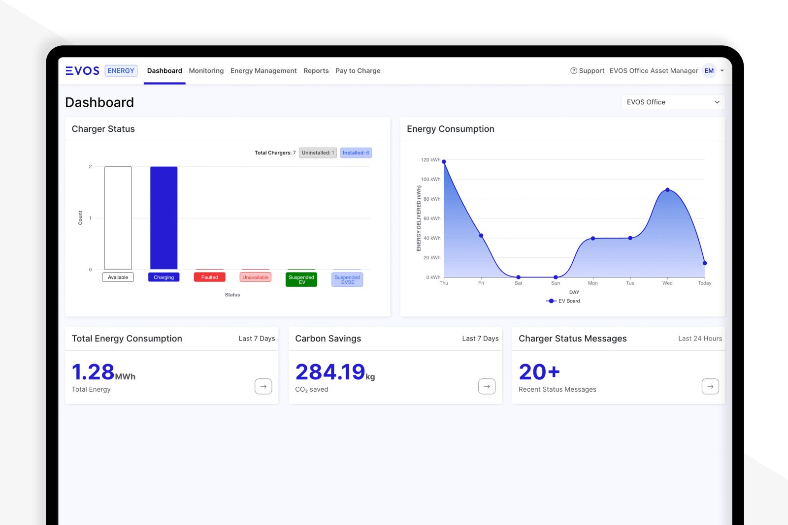
一元管理可能
クラウドAPP
スマートダッシュボードにて利用状況、充電動向、エネルギー消費量、エネルギーコスト等のデータを表示できます。
また簡単に回路の拡張、削除やグループ化出来るので多数台や多拠点管理の管理しやすいです。
