メインコンテンツへスキップ

Cloud Platform

EV充電とエネルギー管理クラウドプラットフォーム
EV充電とエネルギー管理クラウドプラットフォーム ビデオを見る

Smartly manage EV charging and energy.

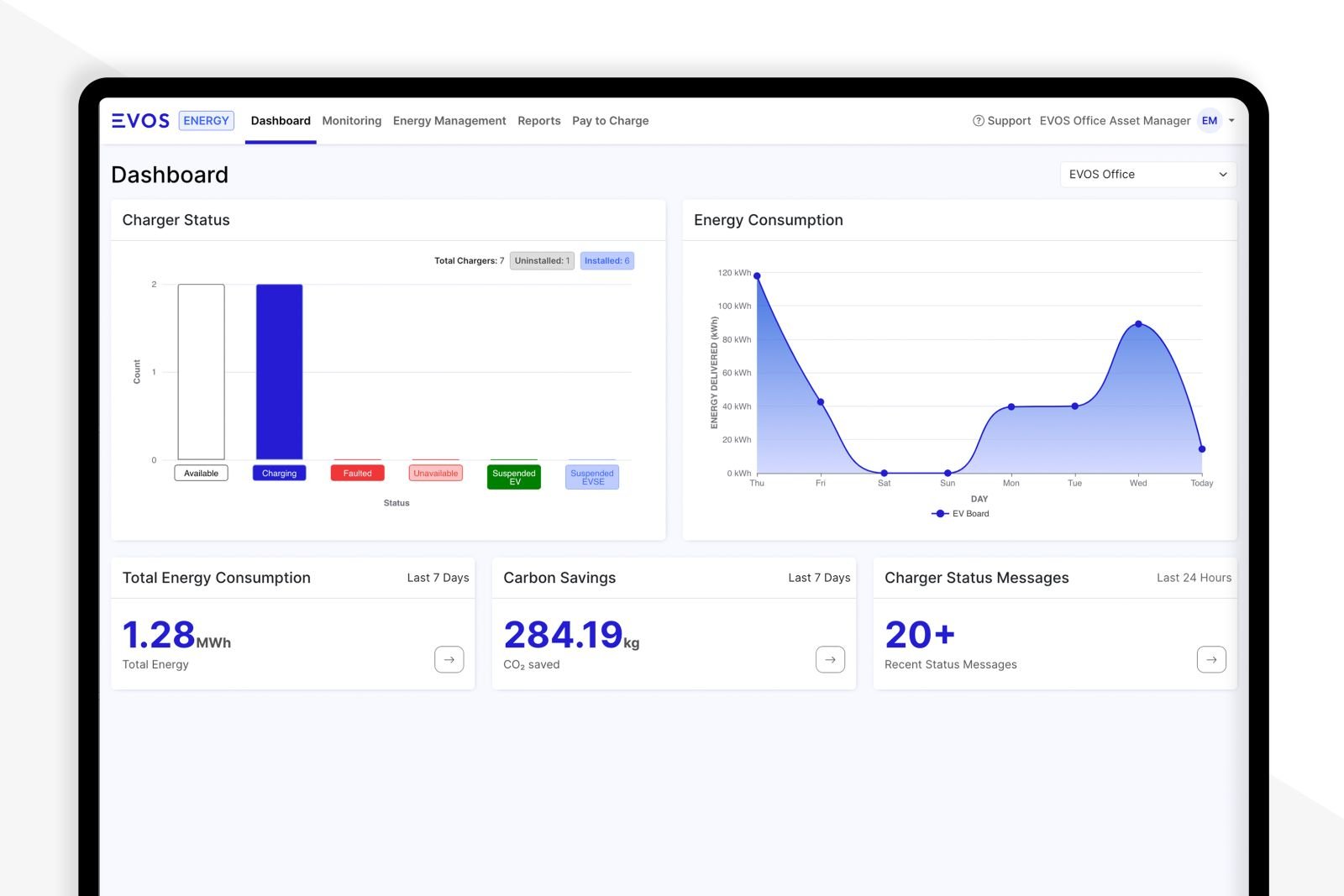
EVOSのクラウドプラットフォームは、課金、利用状況の把握、充電状況、エネルギー消費、エネルギーコスト等のレポートを提供します。

コスト、利用状況、電気制御、カーボンフットプリント等の監視・設定のオールインワンのソリューションです。モニタリング・レポーティングと迅速な 分析、メインダッシュボードはミッションコントロールとして利用できます。

Features

Software
  • 充電器状況(使用、故障等)一元管理可能
  • 一元で充電器履歴、不具合確認、不具合対策依頼可能
  • 見やすくわかりやすいユーザーフレンドリー なインターフェース
  • スマートダッシュボード:課金、利用状況、充電動向、エネルギー消費量、エネルギーコスト等のデータを監視可能
  • 充電器の追加や削減が簡単
  • アクセス制御可能
  • 充電電力の制限が可能
  • 多拠点でもシステム拡張が簡単
  • 決済システム(STRIPE,PayPay等)に簡単に連携可能
  • 太陽光発電システムや蓄電池、EMSシステムに連携可能
  • サイバーセキュリティ:AES規格 鍵長256ビット暗号化通信
関連製品
EV充電とエネルギー管理クラウドプラットフォーム ビデオを見る
EV充電とエネルギー管理クラウドプラットフォーム ビデオを見る
EV充電とエネルギー管理クラウドプラットフォーム ビデオを見る
EV充電とエネルギー管理クラウドプラットフォーム ビデオを見る

充電器とエネルギー
を一元管理

EVOSプラットフォームは、企業や運行管理者が資産を監視し、エネルギー消費量とコストを管理し、包括的な分析レポートを作成するためのシームレスなソリューションです。

Download

EVOSのクラウドプラットフォームについての説明書、ビデオをここでダウンロードできます。

お問い合わせ

製品カタログを閲覧・ダウンロード
商品に関するお問い合わせ
サポートサービスとよくある質問

    EVOS Energy Japan

    • 075-314-8760
    • このメールアドレスはスパムボットから保護されています。閲覧するにはJavaScriptを有効にする必要があります。